Termix - 一个很酷而且很方便的 Web-Based ssh 连接工具。
前言(一些废话)
前几天我的室友给我看了一个在网页部署的类似 Termius 的应用,当时看了之后感到非常惊奇,功能非常完整, sftp 也支持, upload 和 download 均可,而且可视化完全仿照了 termius,但是它可以运行在本地端口并且在网页端访问。
仓库地址:
这意味把它公网部署着不少方便之处:
- 更换到新设备或者新的系统不需要费力安装软件,并且不用再看一遍 ip 与密码。
- 如果使用别人的设备不必留痕。
- 最重要的是不用被 termius 的偶尔抽风自己卸载自己而烦恼。
我先后用过宝塔面板的 ssh 连接和 Termius,当然运营商自带的就不提了,腾讯服务器扫码都快扫吐了。
初用 Termius 会觉得它设计得很漂亮,光是终端风格的选择就够我玩半天,以及许多 UI 元素都很现代化和优美,看得很舒服,这是我一直坚持使用它的原因。但是前面提到过,它有时候会自己抽风,把自己卸载掉,而且是清空所有缓存的那种写在,所有机器都得再导入一次。就像百度网盘那样。
当然,这里也有一个悖论。如果我部署 Termix 的服务器内部错误,然后我的 Termix 用不了,我依然得用 termius 来连,这没得避。
喜新厌旧,始乱终弃这一块。
让我们开始部署环节。
如果你希望先看看部署后的结果,可以看看最后的 一些截图, 以及如果你放心,你甚至可以直接用我部署的面板 =-=//(我能有什么坏心思呢)。
超简单的本地部署过程。
如果你曾经用过 docker 和 docker-compose 。
那么部署它就非常容易,如果没有用过,那么请稍等,我简单补充一下 docker 和 docker-compose 的安装。
准备工作:docker 和 docker-compose 安装
若服务器在国外且需要使用1Panel,可以直接运行1Panel安装脚本,一把梭安装1Panel和Docker / Docker-Compose
首先,安装一些必要的软件包:
如果系统过老可以
apt upgrade进行升级系统,但是新机建议直接重装。
apt update
apt install curl vim wget gnupg dpkg apt-transport-https lsb-release ca-certificates然后加入 Docker 的 GPG 公钥和 apt 源:
curl -sSL https://download.docker.com/linux/debian/gpg | gpg --dearmor > /usr/share/keyrings/docker-ce.gpg
echo "deb [arch=$(dpkg --print-architecture) signed-by=/usr/share/keyrings/docker-ce.gpg] https://download.docker.com/linux/debian $(lsb_release -sc) stable" > /etc/apt/sources.list.d/docker.list国内机器可以用清华 TUNA 的国内源:
curl -sS https://download.docker.com/linux/debian/gpg | gpg --dearmor > /usr/share/keyrings/docker-ce.gpg
echo "deb [arch=$(dpkg --print-architecture) signed-by=/usr/share/keyrings/docker-ce.gpg] https://mirrors.tuna.tsinghua.edu.cn/docker-ce/linux/debian $(lsb_release -sc) stable" > /etc/apt/sources.list.d/docker.list然后更新系统后即可安装 Docker CE
apt install docker-ce docker-ce-cli containerd.io我们可以使用 Docker 官方发布的 Github 直接安装最新版本docker-compose:
curl -L https://github.com/docker/compose/releases/latest/download/docker-compose-Linux-x86_64 > /usr/local/bin/docker-compose
chmod +x /usr/local/bin/docker-compose此时可使用 docker-compose version 命令检查是否安装成功
正式工作
在一个想存放的目录,比如 /opt/termix。写入 compose.yml :
services:
termix:
image: ghcr.io/lukegus/termix:latest
container_name: termix
restart: unless-stopped
ports:
- "8080:8080"
volumes:
- termix-data:/app/data
environment:
PORT: "8080"
volumes:
termix-data:
driver: local然后拉取镜像:
root@ser351791695801:/opt/termix# docker compose pull
[+] pull 19/19
✔ Image ghcr.io/lukegus/termix:latest Pulled最后运行镜像:
root@ser351791695801:/opt/termix# docker compose up
[+] up 3/3
✔ Network termix_default Created 0.1s
✔ Volume termix_termix-data Created 0.0s
✔ Container termix Created 0.1s
Attaching to termix
termix | Configuring web UI to run on port: 8080
termix | SSL disabled - using HTTP-only configuration (default)
termix | Starting nginx...
termix | Starting backend services...
termix | [7:35:12 AM] [INFO] [📦] Termix Backend starting - Version: 1.9.0 [op:startup]
termix | [7:35:12 AM] [SUCCESS] [🗄️] JWT secret auto-generated and saved to .env [op:jwt_auto_generated]
termix | [7:35:12 AM] [SUCCESS] [🗄️] Database key auto-generated and saved to .env [op:db_key_auto_generated]
termix | [7:35:12 AM] [SUCCESS] [🗄️] Internal auth token auto-generated and saved to .env [op:internal_auth_auto_generated]
termix | [7:35:12 AM] [INFO] [🚀] SSL not enabled - skipping certificate generation [op:ssl_disabled_default]
termix | [7:35:12 AM] [INFO] [🗄️] Initializing SQLite database [op:db_init]
termix | [7:35:12 AM] [SUCCESS] [🗄️] Schema migration completed [op:schema_migration]
termix | [7:35:14 AM] [INFO] [📡] Found 0 autostart hosts and 0 total hosts for endpointHost resolution
Gracefully Stopping... press Ctrl+C again to force如果没有报错信息抛出。就可以 Ctrl+C 中断然后进行后台运行:
root@ser351791695801:/opt/termix# docker compose up -d
[+] up 1/1
✔ Container termix Running这样程序就会在终端关闭时保活。
我当时挺好奇,为什么有的人会写 compose.yml, 有的人会写 compose.yaml, 有的人写 docker-compose.yml。但似乎都能被
docker compose pull识别。
然后经 gemini 提醒,是因为它会根据优先级自动搜寻:

compose file 搜索机制
这样也避免了两个以上 compose 文件冲突的问题。
公网部署
这里我仅仅演示我最常用的一种方式:
1panel 反向代理。你也可以用你自己的方式进行部署。
1panel 安装:
https://1panel.cn/它的在线安装脚本不支持很多旧系统,我的 ubuntu 20.04 都不行,可能和地区有关。然后幽默地给我发了个付费把安装包发到邮箱的选项。
- 1panel 应用商店安装 openresty
- 新建 DNS 记录。 A 记录,主机记录 ssh, 记录值为所部署服务器公网 ip。
- 网站创建反向代理,代理 127.0.0.1:8080, 如果 compose.yml 没改端口的话。域名写
ssh.xnnehang.top, 取决于你的 DNS 记录和自己的域名。 - 申请证书,需要绑定 DNS 账户,如果是在腾讯买的, 可以在这里新建或者查看 ACESS KEY 和 ACESS ID。API 密钥管理

添加 DNS 账户
随后申请证书时勾选跳过 DNS 校验即可。

申请证书
- 最后在网站出开启 HTTPS 并且选择 ACME 账户(一般无需创建)和对应域名的证书即可。

开启 https
唯一注意点是记得保存。
相当喂饭了已经,主要也是想测一下"图床"稳定性。
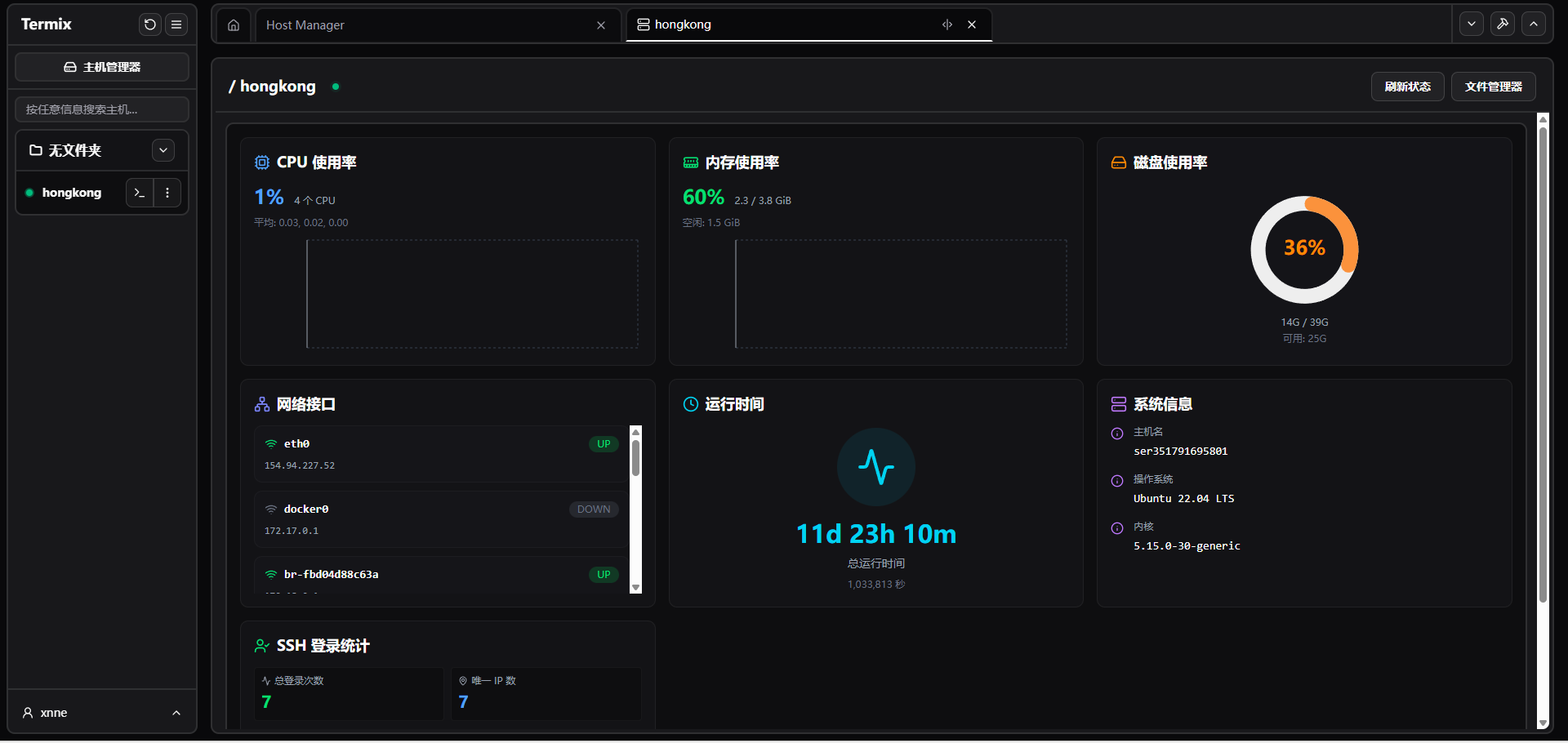
一些截图
之后你就可以直接公网访问了,似乎是注册机制的,如果你想要用,也无不可 =-=,如果你放心,我欢迎。

登录界面

系统信息面板

终端

sftp
值得一玩 =-=//
这个 UI 我也很喜欢,颜控在此。
下次见。